Taurus High-Frequency Trading

Forged in Nanoseconds.
Driven by the Bull.

The gap is our playground. Nanosecond-precision arbitrage engine with multi-broker execution, real-time monitoring, and automated strategies.

<10µs
Core Processing
99.9%
Uptime SLA
24/7
Monitoring

Not an EA. Not a plugin.

A Complete Trading Infrastructure

Unlimited FIX aggregation servers, L2 order book depth, 21-page real-time dashboard, 6 automated strategies, proxy geo-bypass, crypto exchange adapters — installed and managed on your VPS. You trade, we handle the infrastructure.

FIX Servers
21+
Dashboard Pages
6
Strategies
L2
Order Book Depth
Platform Connectivity

MT4 · MT5 · cTrader · FIX 4.4

Connect to any trading platform through purpose-built adapters. Custom C++ DLL bridges for sub-millisecond MT4/MT5 execution, native TCP sockets, direct FIX 4.4 protocol access, and SOCKS5/HTTP proxy support to bypass regional broker restrictions.

Explore Adapters
<1ms
Order Latency
3x TCP
Channels
FIX 4.4
Native
Trading Engine

Nanosecond-Precision Execution

Sub-10 microsecond core processing with deterministic single-threaded execution. One-leg latency arbitrage, multi-broker copy trading, and per-symbol risk controls — all instrumented with nanosecond-precision timing across 6 measurement layers.

Explore Engine
<10μs
Core Processing
p50 <50ms
Fill Latency
0
Missed Events
Taurus HFT Dashboard — system overview with live nodes, servers, strategies, P&L, feed metrics and broker latency

Dashboard — System Overview

Infrastructure

Event-Driven. Observable. Secure.

Deterministic event-driven architecture with stream-based ordering and automatic recovery. Real-time monitoring across every layer — latency, throughput, health, and logs. Enterprise-grade security with JWT authentication, TLS encryption, and brute-force protection.

Explore Infrastructure
6
Timing Layers
24/7
Monitoring
JWT + TLS
Security
Prediction Markets

Polymarket Trading on Polygon

4 automated strategies for prediction markets: Level Hedge, Directional Hedge, Market Maker, and Imbalance. Multi-wallet isolation with per-wallet proxy routing, Gamma API market discovery across 1500+ markets, and on-chain settlement.

Explore Polymarket
4
Strategies
1500+
Markets
On-Chain
Settlement
Analysis & Research

Macro Intelligence & Equity Research

Built-in macro analysis with economic calendar, FRED indicators, COT positioning, and yield curves. Plus a full equity research suite — stock screener, CBOE options chains with Greeks, FINRA dark pool monitoring, financial news, and per-ticker 7-tab deep analysis.

Explore Analysis
7
Macro Sources
5
Research Tools
CBOE
Options Data
How It Works

Up and Running in 3 Steps

No complex setup, no server management. We handle the infrastructure so you can focus on trading.

01

Choose Your VPS Tier

Pick a VPS size that matches your trading needs. We provision and manage it for you through our hosting partners — UltraFX or TradingFXVPS.

02

We Set Up Everything

We deploy Taurus HFT on your VPS with the full stack pre-installed and configured. You receive dashboard access within 24 hours — ready to trade.

03

Connect & Trade

Add your broker accounts, configure your strategies, and start trading. Everything is managed from your web dashboard — no VPS access needed.

Dashboard

Your Trading Command Center

A real-time dashboard to manage every aspect of your trading. Configure strategies, monitor feeds, track executions — all from your browser.

Taurus HFT Dashboard — system overview with live nodes, servers, strategies, P&L, feed metrics and broker latency
Pricing

One Plan. Everything Included.

Full access to the Taurus HFT engine, dashboard, and all strategies. We deploy everything on a managed VPS — you just pick the tier.

Flexible

Pay Only When You Trade

Competitors charge $2,500–$3,000 upfront for software that gets outdated. With Taurus HFT, you subscribe on-demand — use it when you need it, pause when you don't.

$149
vs $3,000 upfront

No heavy upfront investment. Start trading from day one without recovering thousands first.

On-Demand
Subscribe when you need it

Active one month, paused the next. No lock-in contracts, no penalties. Trade on your schedule.

Always Fresh
Updates included forever

One-time licenses sell you outdated software. We ship updates continuously — new strategies, adapters, and features at no extra cost.

No Lock-In
Pay the month, that's it

No contracts, no commitments. You pay for the month, get full access, and decide each month if you want to continue. $149, not $3,000.

Choose Your VPS Tier

We deploy Taurus HFT on a dedicated VPS with everything pre-installed and ready to trade. Just pick the tier that matches your needs — you only access the web dashboard.

UltraFX

Hosting Partner
Economy
2 CPU / 2 GB / Equinix LD4-NY4
€32/mo
Premium
3-5 CPU / 4-8 GB / 3.7 GHz
€65/mo
HFT
3-4 CPU / 4-8 GB / 4.2 GHz
€99/mo

TradingFXVPS

Hosting Partner
Standard
2 CPU / 2 GB / LD4-NY4-AMS
$25/mo
Professional
4 CPU / 4 GB / NVMe SSD
$50/mo
Expert
8 CPU / 16 GB / Dedicated
$80/mo

VPS is provisioned and managed by us — software pre-installed, updates handled automatically. You just trade.

Comparison

How Taurus HFT Compares

Feature-by-feature comparison against the most popular latency arbitrage platforms.

Feature
Taurus HFT
$149/mo
BJF Trading
$880-2,995
WesternPips
~$2,500+/mo
HFT Arb
$465-2,605
AlgoTradeKit
€899
Price $149/mo $2,995 (Pro) $880 (Lite) ~$2,500-3,750/mo $2,605 (Full) $465 (1-Leg) €899
Pricing Model Subscription One-time Subscription One-time One-time
Use On-Demand Yes No Yes No No
Cancel Anytime Yes N/A Lock-in N/A N/A
Always Up-to-Date Yes Paid upgrades Yes Paid upgrades Paid upgrades
Web Dashboard Yes No No No No
1-Leg Latency Arb Yes Yes Yes Yes Yes
2-Leg Latency Arb Yes Yes Yes Yes No
Copy Trading Yes No Yes No €499 extra
FIX Aggregation Server Yes No No No No
L2 Order Book Yes No No No No
Prediction Markets Yes No No No No
FIX 4.4 Protocol Yes Yes Yes Yes No
MT5 + MT4 Yes Yes Yes Yes Yes
Crypto Exchanges Yes Yes Yes Yes No
Real-Time Monitoring Yes Limited Limited Limited No
Risk Controls Yes Basic Basic Basic No
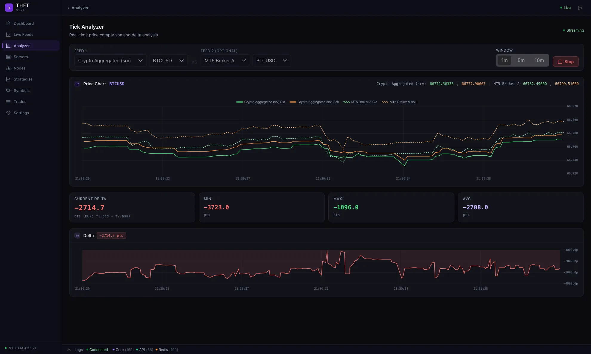
Feed Analyzer Yes No Yes No No
Broker Accounts Unlimited Per-license Per-license Unlimited Per-license

Pricing as of March 2026. Competitor features based on publicly available information.

Pay with PayPal, Apple Pay, Google Pay, or Bitcoin.

FAQ

Frequently Asked Questions